Pagina Trends Explore din cadrul Google Trends folosește începând de săptămâna aceasta Gemini AI, lucru care schimbă fundamental modul în care putem studia tendințele de căutare.
Dacă până acum ne oferea răspunsuri legate de o căutare, de acum ne sugerează și ce altceva ar trebui să ne mai intereseze, adăugând astfel noi modalități în care putem folosi acest instrument.
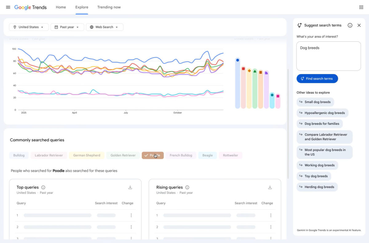
Google Trends este folosit pentru a compara tendințele de căutare. Adăugând mai mulți termeni de căutare, va oferi un top al termenilor, realizat în funcție de numărul de căutări, precum și tendințele bazate pe timp.
A apăut în 2006, deci în urmă cu aproape douăzeci de ani, însă oferă date de căutare începând cu 2004. În 2008, au lansat Google Insights for Search, un serviciu mai avansat, dar în 2012 acesta a fuzionat cu Google Trends.
În 2024, acestui produs i s-a adaugat un nou raport în pagina Trending now, care arată căutările recente din Google Search.
Noua funcționalitate se bazează pe un buton numit Suggest search terms, poziționat în partea din dreapta sus a paginii Explore. Utilizatorii pot începe cu un cuvânt cheie sau chiar cu o descriere, iar Gemini va răspunde cu cei mai revelanți termeni de căutare, pe care îi vom vedea și în grafic în funcție de numărul de căutări.
Tot în partea din dreapta, vom avea și secțiunea Other ideas to explore, cu alte sugestii de căutări din domeniul ales inițial. Fiecare sugestie din listă va veni cu proprii termeni de căutare. După câteva click-uri în această interfață, putem găsi informații utile din subiectul care ne interesează, inclusiv unele la care nu ne gândeam inițial.

Numărul maxim al termenilor de căutare care vor fi afișați în același timp pe grafic rămâne limitat la 8, dar este simplu să repetăm căutarea înlocuind o parte dintre termeni.
Google Trends nu a schimbat numai informațiile oferie în pagina Explore, ci a venit și cu o interfață nouă pentru această pagină. Pentru utilizatorii care totuși preferă interfața cea veche, există un buton care îi va duce acolo (Back to Classic Explore), dar în acest caz nu vor putea folosi funcționalitățile oferite de Gemini.
Apariția instrumentelor de tipul Generative Artificial Intelligence (GenAI) a afectat persoanele care au site-uri web sau care, pur și simplu, publică informații online, pentru că le-a redus numărul de vizitatori. În schimb, actualizarea Google Trends cu Gemini le oferă acestora o mână de ajutor, oferind informații esențiale despre tendințele de căutare online, iar aceștia își pot adapta următoarele sarcini în funcție de analizele din Trends.
Este foarte interesant să vezi legăturile pe care le face Gemini. Pentru utilizatorii fără experiență în domeniul studiat, va fi clar un avantaj. De partea cealaltă, pentru utilizatorii cu experiență majoră într-un domeniu, s-ar putea să nu fie informații suficiente. Cert este că fiecare analiză făcută în tendințele de căutare poate fi ajutată folosind Gemini în Trends.


